Разбор ICO LocalCoinSwap

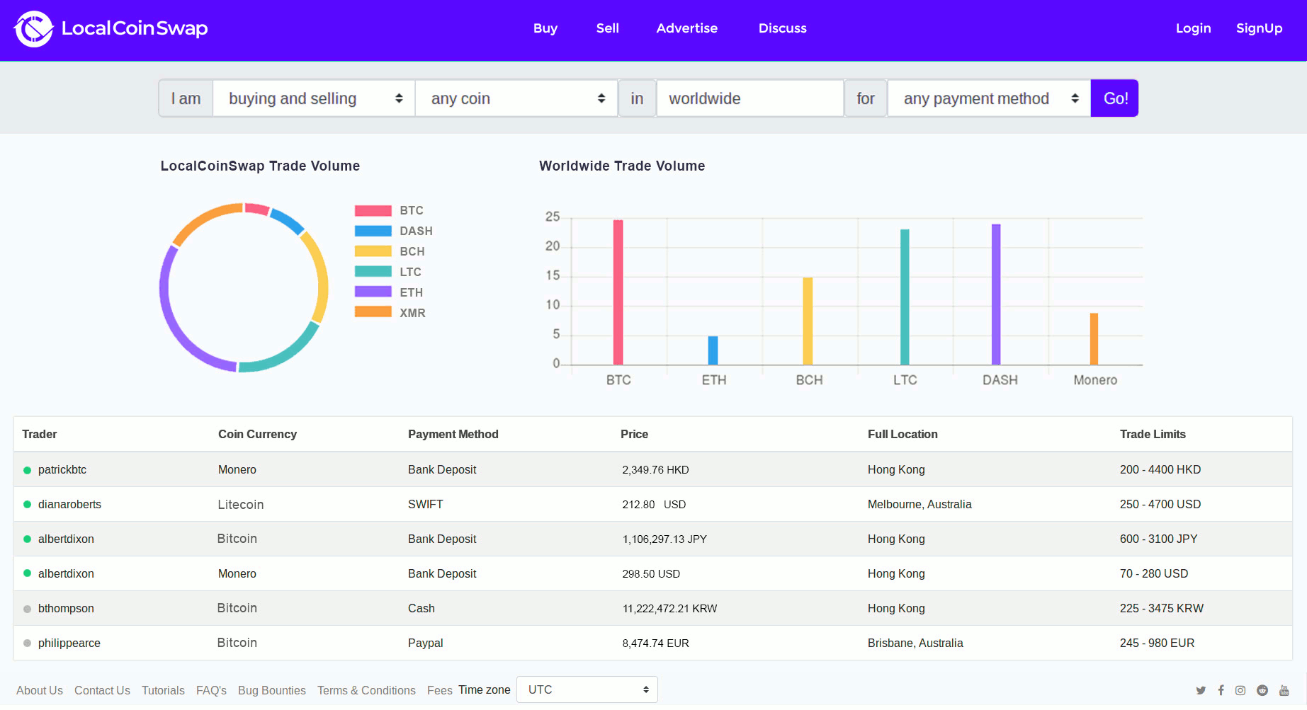
LocalCoinSwap - это децентрализованный рынок, который позволяет покупателям и продавцам торговать напрямую в любой криптовалюте, используя любой способ оплаты. обеспечивает безопасную, несложную и быструю одноранговую (P2P) торговую платформу, позволяющую пользователям свободно обмениваться без ненужных требований проверки или времени ожидания. На платформе используется безопасная система условного депонирования, которая решает неотъемлемые проблемы доверия в онлайн-торговле P2P.
Cryptoshares - это цифровые активы, которые будут использоваться для облегчения распределения всей прибыли, сделанной платформой LocalCoinSwap , в дополнение ко всем преимуществам новых предприятий под эгидой LocalCoinSwap .
Вся система токенизации размещена на блокчейне, предоставляя пользователям публично аудированную и незизменную финансовую историю компании.Систему LCS Cryptoshares планируется запустить к августу 2018 года.Когда система запускается, держатели токенов будут иметь гарантированные права на 100% общей прибыли от обмена LocalCoinSwap посредством дивидендов которые будут выплачиваться криптовалютой.
Текущий рынок P2P поддерживает только большое количество криптограмм, и способы оплаты очень малы: у LocalCoinSwap есть идеальная одноранговая система. Нет централизованного банковского счета, не требуется проверка и никаких коммерческих ограничений.
В крупных сделках доминируют коммерческие банки и ограниченная торговля: LocalCoinSwap откроется не менее чем с 10 наиболее продаваемыми криптографическими системами, постоянно расширяющимися для интеграции большего количества. Мобилизационные фонды используются для увеличения выбора поддерживаемых валют при запуске.

Одним из основных преимуществ LocalCoinSwap является прозрачность системы, ведь данная платформа имеет прозрачный обзор на все доходы от получения и распространения криптовалют.
Платформа полностью безопасна и легка в использовании. Внедрен механизм обнаружения вторжения и проводится регулярный аудит специалистов по проникновению на сайт. Практически все депозиты будут хранится в автономных кошельках , в случае взлома позволяющих минимизировать потери. Кроме этого каждый пользователь сможет быстро найти и использовать функции, которые им необходимы, минуя ненужные страницы и сложный интерфейс. Процесс регистрации обходится без проверки подлинности, благодаря чему каждый пользователь может быстро получить доступ к платформе и немедленно начать торговать.
LocalCoinSwap не имеет скрытых платежей, комиссионные взимаются только с трейдера, рекламирующего свои услуги на платформе. LocalCoinSwap предлагает специальную поддержку для компаний с первичным размещением монет, что позволит им получить дополнительное финансирование.
Криптовалюта платформы LocalCoinSwap обозначается LCS. 1 ETH = 2500 LCS . Приобрести монету LCS можно будет несколькими виртуальными и реальными валютами. Всего команда планирует выпустить 100 миллионов LCS, из которых 70 планируется реализовать в процессе ICO и предварительных продаж. С 15 по 31 марта проходит предварительная продажа LCS. ICO будет проходить в период с 15 апреля по 15 июня 2018 года.

Полезные ссылки проекта LocalCoinSwap
Официальный сайт - localcoinswap.comAuthor of the article https://bitcointalk.org/index.php?action=profile;u=1239266
Whitepaper - на английском
Telegram - t.me/localcoinswap | 6 000+
Twitter : twitter.com/Localcoinswap_
Facebook : facebook.com/localcoinswap
Medium - medium.com/localcoinswap
Ветка на BitcoinTalk: bitcointalk.org/index.php?topic=3009721.0
Хорошая идея у проекта а также сильная команда - это залог успех любого проекта
Уже не терпится попробовать их площадку
Видел этот проект раньше, спасибо за обзор познакомился более подробно
Интересный проект, отличная статья!
Как говорят"Ту зе мун" без этого никак
Обзор очень хорошо передает всю суть проекта, спасибо за подробное описание, пожалуй приму участие.
только всей котлетой не заходи всё равно. риски такие риски
Эта децентрализованная биржа заинтересовала меня сразу и я думаю когда проект выйдет на рынок, мы увидим отличные показатели ее успешности!
Ждем окончания ICO. Мне чертовски интерсено как проект будет себя вести после сбора средств.
In the course of really have to sell the apartment and invest the entire amount..
Плюсую! Проект действительно крутой!
понравился обзор и идея проекта
Один из лучших проектов я считаю