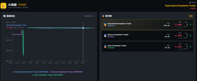
昨天设置并部署了3个不同交易所的AI交易员机器人,通过1天的运行,3个AI交易员都平均亏损5%+

AI交易员可能比较适合市场比较明朗的行情,但是目前震荡行情导致AI交易员频繁的开单,然后止损,每次交易基本亏损
看了不少人都反映了同样的问题,说可以修改AI机器人的Prompt改改善。我就让AI帮我对现有的prompt进行修改,减少交易次数,看看效果怎么样吧
据说Nofx要弄prompt市场,到时可以去市场上购买表现优异的prompt。也是一种不错的赚钱方式
Posted using SteemCN